Robotické systémy

a elektrické pohony pro automatizaci

∅∅Pružné spojky - řada EVK

Slouží pro vyrovnávání osových odchylek dvou hřídelí. Jsou vyrobeny z jednoho kusu lehké duralové slitiny s dutinou uvnitř (patentováno). Osové otvory jsou předvrtány na menší průměr, aby si je uživatel mohl přizpůsobit průměrům konkrétních hřídelí. Spojky mají vysokou torzní tuhost a malý moment setrvačnosti. Výhodou je rovněž snadná montáž.

Spojky EVK.jpg

 

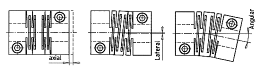
Případy osových odchylek hřídelí :

Osové odchylky hřídelí

 

Typové označení : EVK-

020

025

030

040

050

060

070

080

Jmenovitý moment

(Nm)

5

7

10

19

35

70

130

180

Max. otáčky

(min-1)

9.500

8.000

6.000

5.000

5.000

4.500

4.000

3.500

Torzní tuhost

(103 Nm/rad)

0,5

3,5

5,0

11,5

35

70

95

100

Hmotnost

(g)

20

30

50

100

300

400

700

900

Moment setrvačnosti

(10-2 kg cm2)

1,5

4,3

11

35

114

285

480

695

Přípustné odchylky

- axiální (mm)

- laterální (mm)

- angulární (°)

.

0,3

0,2

2,0

.

0,3

0,2

2,0

.

0,4

0,3

2,0

.

0,4

0,3

2,0

.

0,5

0,3

2,0

.

0,5

0,3

2,0

.

0,5

0,3

2,0

.

0,5

0,3

2,0

 

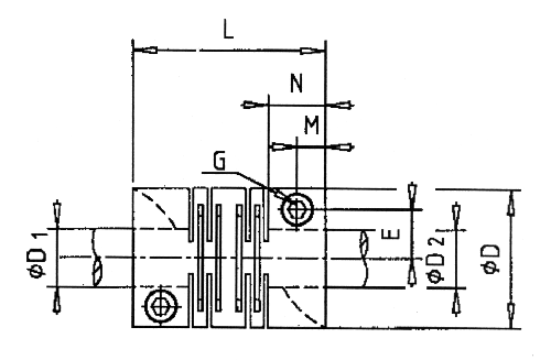
Vykres spojky EVK

 

EVK- 020 025 030 040 050 060 070 080
D (mm)
L
 (mm)
M
 (mm)
N
 (mm)
E
 (mm)
G
počet šroubů
20
28
4
8
6,5
M2,5x8
2
25
28
4
8
9
M3x10
2
30
40
5,5
11
10,5
M4x10
2
40
48
5,5
11
14
M5x14
2
50
65
9,5
19
18,5
M6x16
2
60
80
12,5
25
24
M8x18
2
70
95
12,5
25
25
M8x25
4
80
100
12,5
25
29
M8x25
4
D1,D2 (mm) :
- předvrtáno
- rozsah (H7)

2,5
3-8

3,5
6-12

5,5
6-14

5,5
6-18

7,5
10-26

8,5
10-30

18,5
19-35

19,5
20-40